Ivansuper
В итоге победил его?
Неа. Мне его друг приносил. Я ему вручил его торжественно назад и сказал дуй отсюда
ᅠDin
если не на водной основе - то пойдет
Написано на спиртовой. Вообще у меня перевелся очень хорошо. Просто в некоторых местах есть мелкие "дырки" +хотел дополнительно покрыть дорожки ещё раз.
Ivansuper
Там помоему в моторе была проблема (других предположений не осталось)
AntikillerVova 🇷🇺
Фигово что реальную причину не нашёл)
ᅠDin
и если что все эти маркеры одинаковые или есть в них разница?
Bakosh
В разнос не пойдёт или эпилепсия не придёт к нему?
Не знаю, скоро соберу, настрою ПИД, потом видно будет
Bakosh
Блин, захотел замутить стол с шариком
В инете кажется есть готовые исходники, погуглите
https://habr.com/ru/post/490588/
AntikillerVova 🇷🇺
Alexandre
А какая разница? Нужен алгоритм
Denys
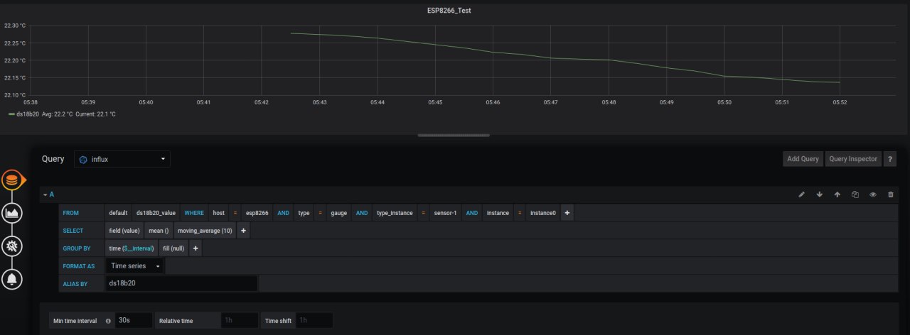
https://github.com/nuclearcat/collectd-embedded Запилил базовую поддержку collectd для esp8266, скорее всего esp32 тоже заработает с минимальными изменениями. Протокол удобен рядом вещей: 1)collectd работает на базе UDP, выстрелил и забыл, т.е. очень удобно для батарейных сенсоров (в TCP нужен хендшейк), но есть минус - требует корректное время на устройстве, т.е. либо RTC, либо прийдется дергать NTP(что уничтожает экономию времени на TCP хендшейке). 2)collectd имеет массу плагинов, в т.ч. можно пробрасывать дальше в mqtt, одновременно писать в csv и тут же отправлять новые данные HTTP запросом, ставится просто, в т.ч. на raspi. 3)collectd + influxdb + grafana позволяет рисовать такие красивые графики
romanetz
Bakosh
slon
👍
Diego
Does anyone can help me with an API creation? This is the Encode process int32_t text_7bit_encode(const char* txt_in, char* txt_out); txt_in: null-terminated ASCII string to encode, txt_out: 7-bit encoded string, null terminated This is the decode process ____________________________________ int32_t text_7bit_decode(const char* txt_in, char* txt_out); txt_in: null-terminated 7-bit encoded string, txt_out: null-terminated decoded ASCII string, the function should return the size of the output data (>0) or error (<0). _______________________________________ The functions should check the correctness of their parameters (NULL pointers, non-ASCII characters) and report the errors, but accept and ignore the NULL as the second parameter. The encode function should take the 8-bit ASCII characters, and compress the string by removing the most significant bit and packing such 7-bit characters in the 8-bit bytes, so that all the bits are used (each 8 character sequence would then fit in 7 bytes) - for example: for 2 characters in the original string, the 7 bits of the first byte of the encoded string would contain the 7 bits of the original ASCII character, the most significant bit of this first byte would be the least significant bit of the second ASCII character, and the second byte of the encoded string would contain the remaining 6 bits of the second ASCII character. The decode function would take such a compressed string and "unpack" it, putting all the 7-bit characters back in their own bytes, with their most significant bit 0.
romanetz
It's rather straightforward
Igor
Всем, привет. Есть идея сделать свой собственный велосипед: браслет для отслеживания активностей. Хочется, чтобы: 1. Был один датчик акселерометра 2. Синхронизация по wifi с сервером, можно, раз в 10-20 минут, чтобы не ел заряд. 3. Время работы на одной зарядке - 10 часов. 4. без экрана 5. Вес: меньше 50-70 грамм Посоветуйте, пожалуйста: 1. Стоит ли начинать подобное на esp-01? 2. Какие есть самые маленькие аккумуляторы, подходящие под задачу? 3. Какой акселерометр посоветуете? Спасибо.
romanetz
Посмотри в сторону lsm6 с разными буковками после
Sid
часы на нем у меня 5-7 дней от одной зарядки жили
Indr1x
Хороший пример. А что посоветуете, кроме esp, но из ширпотреба?
Тут видимо просится какой то контроллер и отдельный модуль bt или blе
Igor
msp430 от ti
Wifi внешний нужно будет пилить?
Indr1x
Да, это просто контроллер
Sid
Wifi внешний нужно будет пилить?
Wifi и энерго сбережение?
romanetz
😂
Igor
Wifi и энерго сбережение?
Я уже написал, что синхронизация нужна не чаще чем раз в 10 минут
Sid
Я уже написал, что синхронизация нужна не чаще чем раз в 10 минут
Ну хоть esp если в основном юзать ulp по таймеру раз в час скинуть получить данные, думаю на долго хватить
Sid
На хакстере вроде чел выклдаывал метеостанцию на 8622 с использованием ulp, котора полгода от не большого акб жила
Sid
Сорри, за тупой вопрос: а что такое upl?
https://docs.espressif.com/projects/esp-idf/en/latest/esp32/api-guides/ulp.html
Sid
8266 нет ulp
https://www.tindie.com/products/iohippo/ulp-weather-logger-with-esp8266-wifi-iot/ запутало
Alexandre
вот что бывает, если начать меряться трехбуквенными сокращениями
Sid
ULP
Sid
MCU
Alexandre
ULP
именно что MCU, а твой линк к тому сопроцессору не имеет никакого отношения
Alexandre
сопроцессор есть только на есп32
Alexandre
а чувк тупо словом ULP обозвал "ultra low power"
Denys
Продолжай, что там было в 8622 уже не помню
8266 для начала, и там точно ULP нет. Просто чувак той же аббривеатурой назвал свой проект, как сказали выше. Просыпается он благодаря TPL5111
Denys
Ну дык, вдруг дети прочитают, и будут считать, что в 8266 есть ULP :)
Sid
8266 так и валяются в столе толком не использованые
Denys
deep sleep более-менее можно юзать, но конечно далеко не так экономен как тот чип
Denys
в ESP8266 есть deep sleep :) TPL5111 отдельный чип, просто таймер для просыпания всяких сенсоров, задается резистором ULP - сопроцессор в esp32
Denys
Кстати схема очень любопытная, DONE чипа(он выключает питание) они повесили на GPIO13, который вроде бы как MOSI
Дмитрий
Подскажите готовую прошивку для esp32 с tft дисплеем, которая сможет подписываться на mqtt и выводить данные на дисплей?
Ivansuper
Странно, что у нас чат русскоязычный, а бот всегда встречает людей с английской инструкцией о том как им получить доступ к написанию сообщений
Sid
А зачем лезть к mcu без знания англиского)
Yuriy
А зачем лезть к mcu без знания англиского)
надо с ним на родном языке , на Китайском
Fionga
Ребята, кто нибудь пробовал связать web интерфейс espui и captive portal? Чтобы при подключении к esp сразу кидало на страницу управления, без ввода ip и прочего ? На гитхабе видел наброски, но так и не разобрался . Спасибо
Andy
А для epaper для idf есть либы?
Да в каталоге display все лежит
Andy
в компонентах?
нет, компонент не делал
AntikillerVova 🇷🇺
Если ИП статичный
Fionga
Если ИП статичный
Здесь вместо роутера - esp8266, и ip статичный, создаётся локальная сеть, при подключении и обращении к любому адресу он перенаправляет на страницу указанную в скетче
Denys
dnsServer.processNextRequest();
Denys
это в лупе и до этого dnsServer.start(53, "*", apIP);
Ivansuper
это в лупе и до этого dnsServer.start(53, "*", apIP);
Этого мало. Надо в http сервере перенаправлять все неопределенные хендлеры запросов на страницу свою. Как показала практика, один только телефон на андроиде долбит примерно по десяти адресам (или десять раз). После такой настройки днс и доработки хттп сервера приподключении к есп появляется окошко с настройкой доступа к сети, по клику на котором бросает на страницу есп. Бам
Denys
я использую async web сервер, он это умеет
Denys
там есть кастомый коллбек на notfound, если не ошибаюсь
Ivansuper
там есть кастомый коллбек на notfound, если не ошибаюсь
Ага, это оно и есть. По идее такое должно быть в любых хттп библиотеках
Vla
Добрый день. Уже вторый сутки не могу прошить devkit есп32 кнопка flash срабатывает на секунду и сразу показывает 100℅ и говорит тайм аут. Как это лечится?