Anonymous
на первом Zywall выяснил, что Policy-Rule работает после NAT (извините не знал) вижу матч пакета - работаю над тем чтобы направить его в Tunnel2
Anonymous
вопрос НАТ на двух внешних интерфейсах пока для меня вопрос
Андрей🌐
На ZW1 тогда надо в маршрутизации указать что в 192.ххх ходить натом со следующий хоупом "туннель 2", а для пущей натовости на ZW2 весь трафи с туннеля 2 завернуть в Нат при обращение в 192.ххх
Андрей🌐
вопрос НАТ на двух внешних интерфейсах пока для меня вопрос
Так внешние и ладно, трафикто через туннели гоняется, так что все настройки надо в маршрутизации делать
Дмитрий
Коллеги а кто знает в чем разница между ними
Anonymous
буду раутингом делать, но там странное - нат с туннелями не работает
Андрей🌐
Андрей🌐
буду раутингом делать, но там странное - нат с туннелями не работает
Можно так, я использую когда надо прикрутить костыль, наверное не лучший вариант, но работает
Yura
Вообще в доп. настройках туннеля есть snat/dnat
Андрей🌐
Не полноценный скрин вышел)
Anonymous
Да
спасибо
Yura
да/только для одной сети
А больше и не нужно. Вы только удалённую сеть маскируете
Anonymous
у меня удаленных филиалов 10шт и нужно сделать НАТ на центральной коробке для них всех
Yura
Все нитки туннелей уже построены?
Yura
https://support.zyxel.eu/hc/ru/articles/360001378633-Настройка-SNAT-в-VPN-туннеле
Denis
Коллеги а кто знает в чем разница между ними
ATP200 с подписками на 1 год. Этот конкретный FLEX без подписок, но производительнее и с вчера FLEX можно подружить с Nebula.
Дмитрий
Я тоже в сторону флекса смотрю
Oleg Morozov
Я тоже в сторону флекса смотрю
Ещё в АТП есть песочница, во Флексе нема
Anonymous
https://support.zyxel.eu/hc/ru/articles/360001378633-Настройка-SNAT-в-VPN-туннеле
Поначалу так и делал, просто в этой настройке можно всего 1 объект подвергнуть SNAT не все 10
Yura
ну так у вас только одна подсеть у филиала
Yura
на каждый филиал - своя нитька туннеля со своим snat
Yura
все эти нитки заведите в один впн-концентратор
Anonymous
Yura
настройка такая
Yura
у меня на usg1000 точно была
Anonymous
настройка такая
Спасибо, возможно это выход
Anonymous
настройка есть
Yura
по ней так же была статья в базе знаний
Александр
[zy_adp]tcp syn flush flow!! - это кусок лога, с АТР 800 - это фиксация SYN атаки?
Александр
👍
Pavel
Коллеги, есть опыт использования точек серии WAC6550? Интересует реальная эффективная дальность на условно открытой местности и максимальное число абонентов на одну точку.
Миштах
Ребят, теоретический вопрос немного. Вот 802.11ac, не говоря уж про ax позволяют достаточно высокие скорости подключения. И к одной тарелке подключаются много клиентов, может быть пару десятков или больше. И работает mu-mimo.Но дальше то канал все-го гигабитный. Какой смысл в таких скоростях подключения если дальше всё в гигабитный канал упирается?
Anonymous
Нет, не упирается
Anonymous
теория совместного использования радиоканала говорит о том, что все умирает там
Anonymous
чем быстрее терминалы в радиосети тем меньше интерференции и скорости у всех выше
Anonymous
другими словами - количество терминалов в радио убивает его быстрее чем закончится твой линк
Denis
У AX кроме скорости ещё куча преимуществ. Особенно если в точках есть AX на 2,4 ГГц
Anonymous
пиковые скорости будут подрезаны твоим гигабитом
Миштах
пиковые скорости будут подрезаны твоим гигабитом
Так с какой скоростью будут работать с, допустим, файловым сервером 10 клиентов 802.11 ax при след условиях: сервер, как конь в вакууме имеет неограниченную скорость работы с файлами и с коммутатором. Точка соеденена с коммутатором по гигабиту
Anonymous
ощущать будут гигабит
Anonymous
но есть одно но
Anonymous
ессли это высокоплотная история = много точек активности рядом, много клиентов - значения будут падать - необходимо в таких случая сужать зону обслуживания и переходить на энтерпрайз точки доступа
Anonymous
если всего 10 будешь доволен
Миштах
если всего 10 будешь доволен
А если всё тоже самое но с ac? Разве что-то изменится? Ведь цель не в каком-то космически скоростном соединении между тарелкой и компьютером, а между компьютером через тарелку с сервисами сети
Anonymous
гиг будут иметь
Anonymous
при условии незагаженности эфира
Anonymous
10 клиентов это немного
Миштах
В итоге, если порт коммутатора куда подключена тарелка - гигабитный, то при равных условиях, что клиенты ac+ wap ac, что ax всё тоже самое, да?
Anonymous
не совсем
Anonymous
скорости в воздухе будут разные
Anonymous
пиковые скорости наружу будут ограничены 1Гиг (если раутер сможет такое прокачать)
Anonymous
если пиковый гиг задача раздать на 10 aс достаточно
Anonymous
в вайфае правило - поддерживать быстрых - унижать )) медленных
Миштах
Не роутер, коммутатор. Так я же говорю - нет, как мне кажется, никакого смысла в, например скорости в пусть 100 гигабит сек до тарелки, если тарелка подключена по гигабиту
Anonymous
скорости пиковые в воздухе
Миштах
скорости пиковые в воздухе
А какой в них смысл?
Anonymous
А какой в них смысл?
Из этого складывается средняя скорость при нагрузке в десятки/сотня пользователей
Anonymous
если сейчас скорости пиковые одни а реальные мы видим другие - то эта модель переедет на другой порядок при смене технологии
Миштах
Но ведь сетевое взаимодействие происходит не между подключаемыми клиентами, а четко звездообразно в центр. Да все подключились к тарелке с прекрасной замечательной скоростью. Ну дальше то они гигабит провода будут делить между собой
Anonymous
да - но методом статистического мультиплексирования
Anonymous
канал в 1GBps переподпишется на ваших 10
Anonymous
чем выше скорость тем больше коэффициент переподписки - поскольку уменьшается вероятность начать передачу одновременно у нескольких терминалов
Anonymous
для этого WLAN разгоняется технологически
Миштах
чем выше скорость тем больше коэффициент переподписки - поскольку уменьшается вероятность начать передачу одновременно у нескольких терминалов
Есть смысл переплачивать в два раза за wap 6 по сравнению с wap 5 (пусть все остальные характеристики сходны, для простоты) если большинство клиентов ac и небольшое кол-во ax. Ну и провод гигабит ?
Anonymous
знаю вайфай
Миштах
Теоретически. Абстрактные точки
onatoli4
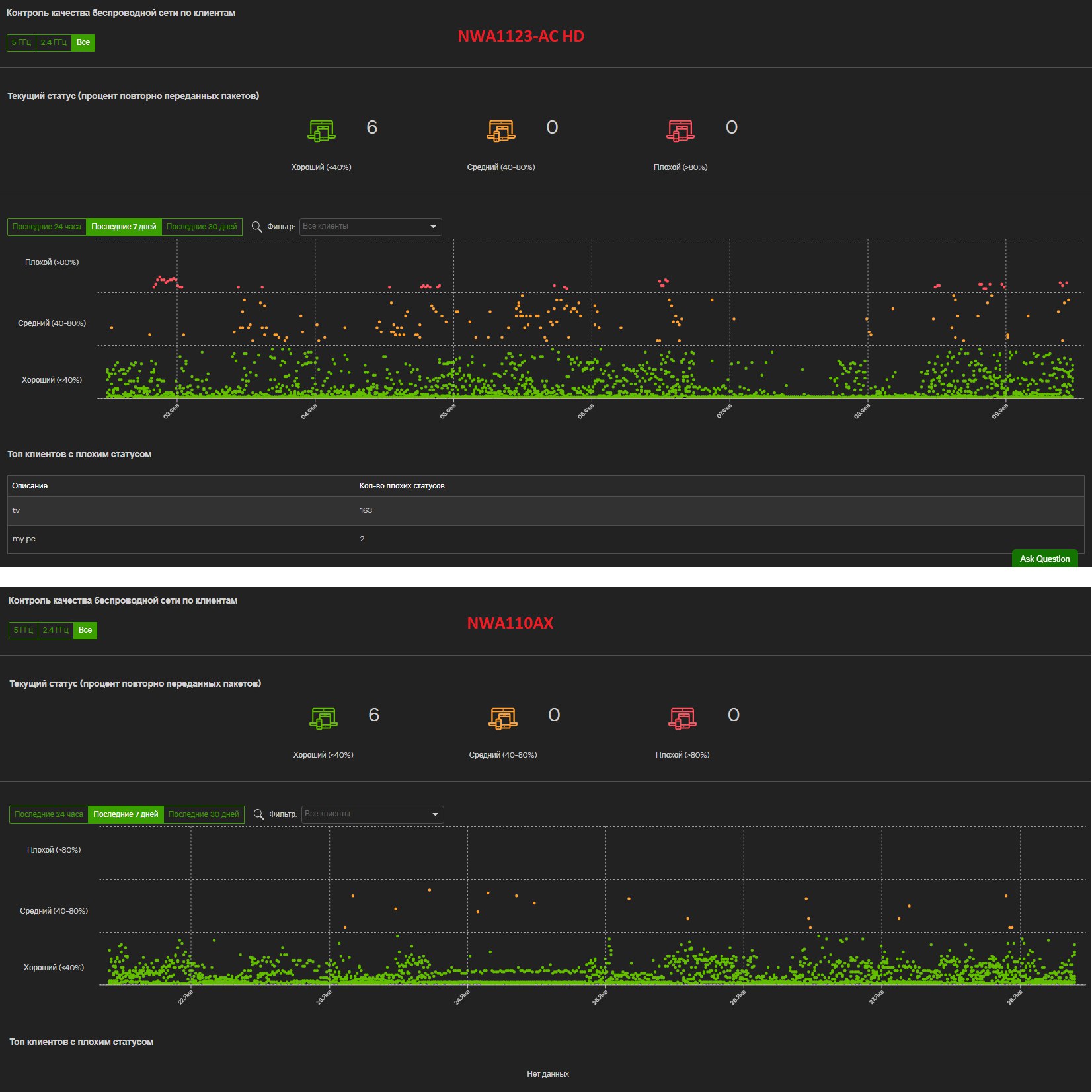
есть смысл, даже только с ac клиентами, щас покажу картинку
onatoli4
Alexander
всем добрый день. Может кто-нибудь подсказать как правильно выключить переадресацию на usg20 на админ панель? То есть чтобы при обращении на ip адрес wan порта обращение транслировалось сразу на lan порт, и в обратном порядке?
Alexander
отключил сервисы и правила, но все равно все подключения утыкаются в веб страницу входа в админ панель
Александр