Snusmumriken
Да я кста когда в последний раз обновлял, прост поставил себе windows terminal (за этим и обновлял) и кайфовал от escape-ansi-картинок.
кота
и еще уведомление в уголку трусов "у нас для вас кое что новое, обновитесь"
Не не, там круче Its mandatory. You dont have to know what we doing or how long it will take
кота
GETTING THINGS RIGHT FOR YOU
кота
Вт тоже пиздец ржачная штука
кота
Скачал его на старте значит
кота
После перезагрузки открываю, а он ошибку с повершеллом связанную сыпет
кота
Щас даже найду в переписках
кота
кота
кота
Ишью до сих пор открыто) кек
кота
Snusmumriken
Логи глянь ))
кота
Я и так знаю почему)
кота
Только ПОЧЕМУ-ТО это до сих пор не починили
Snusmumriken
Пришло время переустанавливать шиндовс
Snusmumriken
кота
Ну там это и предлагают в треде)
Vlad
Я себе по дефолту поставил запуск КМД вместо силовой раковины
кота
Насколько я помню
Vlad
Ну хз. Мы же больше не запускаем powershell
Lucky
страдания, боль и ненависть пользователей проприетарной поделки
Nikolai
@Snusmumriken ты же всю смолу потратил на ивент?
Nikolai
Последний шанс
Nikolai
Я вот пару часов пофармил книжки и думаю, что надо это отдельной сделать. Просто в мультиплеере в рандомных пачках боссов фармить, сессионочку такую
Nikolai
И с гачей, разумеется
Snusmumriken
*пошёл повторять*
В обычной cmd десятки тоже можно, но сначала дёрнуть os.execute"chcp 65001" для врубания escape-ansi-кодов, и там гораздо меньше цветов, округляет до ближайшего.
Snusmumriken
А, ну тут вообще ничего лишнего не должно быть, хотя цвета зависят от конкретного эмулятора терминала.
Snusmumriken
В целом, чтобы не грести ловку, для дешифровки картинок можно дёргать https://luapower.com/libpng
Snusmumriken
Шейдерчиков присобачил, дэ?
Джифорсович
Полностью согласен :D
поменяй настройки култерма
Vlad
Зачем?
Snusmumriken
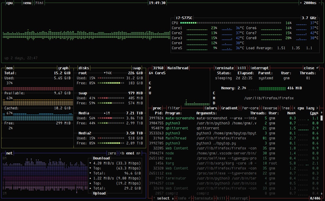
А памяти хуле так мало?
Vlad
А памяти хуле так мало?
VSCode + Chrome + VK Messenger и ещё мелочь всякая
Vlad
У меня там в свопе ещё гиг сейчас занят
Джифорсович
в своп анонимные страницы сливаются
Джифорсович
это норма
Джифорсович
Так всё же зачем?
Ну потому что можно лучше
Vlad
Ну да. Особенно когда я Konsole и Yakuake использую, а CRT запустил только для скриншота в тему вопроса цветов в терминале.
Snusmumriken
Ну потому что можно лучше
Лучшее враг хорошего.
Snusmumriken
Иногда можно взять, осмотреться по сторонам и решить: "мне достаточно, можно не рыпаться".
Microvolnovka
Блин. Клёво :D
Snusmumriken
А то. Можно оптимизировать по памяти/скорости, если сначала в табличку пиксели набить а потом конкатнуть, но и так как бы нормас.
Snusmumriken
А если чистить экран через \x1b[j; и выводить разные строки, можно и анимировать всякую фигню.
Microvolnovka
Снус, ты сжался :D
Snusmumriken
У меня джипег, вылечите меня
Snusmumriken
Особо продвинутые ребята используют символы типа ▀, выводя заливкой символа цвет верхнего пикселя, а на бекграунде — нижнего. Чересстрочка такая. Плотность графония повышается вдвое, а пиксели становятся квадратнее.
Microvolnovka
А мне нравится как сейчас :D
Snusmumriken
Ваще адово продвинутые ребята выводят ч/б-картинки символами азбуки Брайля, получается в одном символе шесть точек.
Snusmumriken
Snusmumriken
Snusmumriken
Джифорсович
бпайтоп, и что
Snusmumriken
Если нечего сказать по делу — не выёбывайся попусту. Это бесит пиздец.
Snusmumriken
Я от тебя вообще не видел ничего, кроме пустых выебонов и безмозглого флейма в сторону венды. Ты хоть что-то умеешь? Хоть чем-то занимаешься кроме пиздобольства?
Snusmumriken
Пиздопс, да.
Джифорсович
винду ненавижу по очевидной причине
Snusmumriken
(долбоебизм)
Джифорсович
Пиздопс, да.
ну ну, расскажи что CI/CD не нужен
Джифорсович
мне интересно послушать
Snusmumriken
Лол, раз кто-то платит значит кому-то наверное нужно ))0
Джифорсович
ну ты щас девопс инженерию к долбоебизму приравнял
Джифорсович
обьясняй
Snusmumriken
Я сейчас тебя к долбоебизму приравнял. Не путай.
Джифорсович
Джифорсович
РРРРЯЯЯЯ ДИВАПС НИНУЖЕН
Snusmumriken
Очередной выёбистый кукарек.
Snusmumriken
Что-нибудь другое будет?
Джифорсович
@jokerj40 засекай
Snusmumriken
Время до твоего бана? Я уже засёк ))
Джифорсович
Время до твоего бана? Я уже засёк ))
ну как я понял, это флудилка тебя, виндузойда, ливаю и ничего не потеряю