Maksimus Ulibikus
Илья | 😶☮️🐸
5 профессионалов ищут ошибку в одном yaml файле бугага
Aleksey
Dmitry
вся суть девопса. Простите
Я и твой кот
Amazon wish list? :)
Обычно на счёт кидают.
Jain
Добрый день, у меня тоже есть вопрос. Но по RHOCP а именно деплой overcloud через ironic .... ironic-inspector отрабатываеть нормально. Грузит ноды итд ... В вот обычный ironic (openstack overcloud deploy) Не отдает конфиг через dhcp. tcpdump на интерфейм показывает что пакеты ходят. И нода получет свой ip ... а дельше нема ... куда можно копать?
Alexander
Сорри за оффтоп
Я и твой кот
да, точно
identity_interface: internal третьей строкой добавьте, и url в кавычки
Я и твой кот
3 строкой
Я и твой кот
да, точно
project_domain_name и user_domain_name обычно с большой буквы Default.
Я и твой кот
да, точно
Вы уверены, что у вас кейстоун на этом url?
Jain
По одному описанию сложно сказать. Надо смотреть, что на ноде происходит, проверить логи того dnsmasq, который от neutron.
Я думаю это из за того что undercloud на vmware. Я сейчас немного свитч подкрутил в vmware. Посмотрим что будет
Jain
Да, это было из за vmware. Теперь оно пошло поехало. Вот такие нужны конфиги в vmware
Jain
Да
Jain
undercloud на vmware. Overcloud на обычных BareMetal нодах
Dmitry
Ясно, типичная проблема
Maksimus Ulibikus
identity_interface: internal третьей строкой добавьте, и url в кавычки
Коллеги, сейчас такая проблема. Смотрю по доке примеры и ни слова об этом https://docs.openstack.org/os-client-config/latest/user/configuration.html Текущий конфиг: clouds: controller: auth: auth_url: "http://192.168.10.194:5000/v3" password: 'qwerty' project_domain_name: Default project_name: service user_domain_id: Default username: admin identity_interface: internal identity_api_version: '3' region_name: RegionOne volume_api_version: '3' Запускаю: ./openstack-exporter --log.level="debug" --os-client-config=./clouds.yaml controller пробую открыть http://192.168.10.194:9180/metrics и получаю ошибку: ERRO[0004] enabling exporter for service compute failed: You must provide exactly one of DomainID or DomainName to authenticate by Username source="main.go:169" ERRO[0004] enabling exporter for service volume failed: You must provide exactly one of DomainID or DomainName to authenticate by Username source="main.go:169" ERRO[0004] enabling exporter for service gnocchi failed: You must provide exactly one of DomainID or DomainName to authenticate by Username source="main.go:169" ERRO[0004] enabling exporter for service network failed: You must provide exactly one of DomainID or DomainName to authenticate by Username source="main.go:169" ERRO[0004] enabling exporter for service container-infra failed: You must provide exactly one of DomainID or DomainName to authenticate by Username source="main.go:169" ERRO[0004] enabling exporter for service baremetal failed: You must provide exactly one of DomainID or DomainName to authenticate by Username source="main.go:169" ERRO[0004] enabling exporter for service identity failed: You must provide exactly one of DomainID or DomainName to authenticate by Username source="main.go:169" ERRO[0004] enabling exporter for service load-balancer failed: You must provide exactly one of DomainID or DomainName to authenticate by Username source="main.go:169" ERRO[0004] enabling exporter for service database failed: You must provide exactly one of DomainID or DomainName to authenticate by Username source="main.go:169" ERRO[0004] enabling exporter for service image failed: You must provide exactly one of DomainID or DomainName to authenticate by Username source="main.go:169" ERRO[0004] enabling exporter for service object-store failed: You must provide exactly one of DomainID or DomainName to authenticate by Username source="main.go:169" ERRO[0004] enabling exporter for service dns failed: You must provide exactly one of DomainID or DomainName to authenticate by Username source="main.go:169" ERRO[0004] enabling exporter for service orchestration failed: You must provide exactly one of DomainID or DomainName to authenticate by Username source="main.go:169" ERRO[0004] enabling exporter for service placement failed: You must provide exactly one of DomainID or DomainName to authenticate by Username source="main.go:169" Я понимаю, что там написано, но не могу найти примеры касательно DomainID или DomainName
Илья | 😶☮️🐸
Коллеги, сейчас такая проблема. Смотрю по доке примеры и ни слова об этом https://docs.openstack.org/os-client-config/latest/user/configuration.html Текущий конфиг: clouds: controller: auth: auth_url: "http://192.168.10.194:5000/v3" password: 'qwerty' project_domain_name: Default project_name: service user_domain_id: Default username: admin identity_interface: internal identity_api_version: '3' region_name: RegionOne volume_api_version: '3' Запускаю: ./openstack-exporter --log.level="debug" --os-client-config=./clouds.yaml controller пробую открыть http://192.168.10.194:9180/metrics и получаю ошибку: ERRO[0004] enabling exporter for service compute failed: You must provide exactly one of DomainID or DomainName to authenticate by Username source="main.go:169" ERRO[0004] enabling exporter for service volume failed: You must provide exactly one of DomainID or DomainName to authenticate by Username source="main.go:169" ERRO[0004] enabling exporter for service gnocchi failed: You must provide exactly one of DomainID or DomainName to authenticate by Username source="main.go:169" ERRO[0004] enabling exporter for service network failed: You must provide exactly one of DomainID or DomainName to authenticate by Username source="main.go:169" ERRO[0004] enabling exporter for service container-infra failed: You must provide exactly one of DomainID or DomainName to authenticate by Username source="main.go:169" ERRO[0004] enabling exporter for service baremetal failed: You must provide exactly one of DomainID or DomainName to authenticate by Username source="main.go:169" ERRO[0004] enabling exporter for service identity failed: You must provide exactly one of DomainID or DomainName to authenticate by Username source="main.go:169" ERRO[0004] enabling exporter for service load-balancer failed: You must provide exactly one of DomainID or DomainName to authenticate by Username source="main.go:169" ERRO[0004] enabling exporter for service database failed: You must provide exactly one of DomainID or DomainName to authenticate by Username source="main.go:169" ERRO[0004] enabling exporter for service image failed: You must provide exactly one of DomainID or DomainName to authenticate by Username source="main.go:169" ERRO[0004] enabling exporter for service object-store failed: You must provide exactly one of DomainID or DomainName to authenticate by Username source="main.go:169" ERRO[0004] enabling exporter for service dns failed: You must provide exactly one of DomainID or DomainName to authenticate by Username source="main.go:169" ERRO[0004] enabling exporter for service orchestration failed: You must provide exactly one of DomainID or DomainName to authenticate by Username source="main.go:169" ERRO[0004] enabling exporter for service placement failed: You must provide exactly one of DomainID or DomainName to authenticate by Username source="main.go:169" Я понимаю, что там написано, но не могу найти примеры касательно DomainID или DomainName
ну так, либо одно либо другое пишет
Maksimus Ulibikus
ну так, либо одно либо другое пишет
Я понимаю, но я не знаю синтаксиса
Я и твой кот
Коллеги, сейчас такая проблема. Смотрю по доке примеры и ни слова об этом https://docs.openstack.org/os-client-config/latest/user/configuration.html Текущий конфиг: clouds: controller: auth: auth_url: "http://192.168.10.194:5000/v3" password: 'qwerty' project_domain_name: Default project_name: service user_domain_id: Default username: admin identity_interface: internal identity_api_version: '3' region_name: RegionOne volume_api_version: '3' Запускаю: ./openstack-exporter --log.level="debug" --os-client-config=./clouds.yaml controller пробую открыть http://192.168.10.194:9180/metrics и получаю ошибку: ERRO[0004] enabling exporter for service compute failed: You must provide exactly one of DomainID or DomainName to authenticate by Username source="main.go:169" ERRO[0004] enabling exporter for service volume failed: You must provide exactly one of DomainID or DomainName to authenticate by Username source="main.go:169" ERRO[0004] enabling exporter for service gnocchi failed: You must provide exactly one of DomainID or DomainName to authenticate by Username source="main.go:169" ERRO[0004] enabling exporter for service network failed: You must provide exactly one of DomainID or DomainName to authenticate by Username source="main.go:169" ERRO[0004] enabling exporter for service container-infra failed: You must provide exactly one of DomainID or DomainName to authenticate by Username source="main.go:169" ERRO[0004] enabling exporter for service baremetal failed: You must provide exactly one of DomainID or DomainName to authenticate by Username source="main.go:169" ERRO[0004] enabling exporter for service identity failed: You must provide exactly one of DomainID or DomainName to authenticate by Username source="main.go:169" ERRO[0004] enabling exporter for service load-balancer failed: You must provide exactly one of DomainID or DomainName to authenticate by Username source="main.go:169" ERRO[0004] enabling exporter for service database failed: You must provide exactly one of DomainID or DomainName to authenticate by Username source="main.go:169" ERRO[0004] enabling exporter for service image failed: You must provide exactly one of DomainID or DomainName to authenticate by Username source="main.go:169" ERRO[0004] enabling exporter for service object-store failed: You must provide exactly one of DomainID or DomainName to authenticate by Username source="main.go:169" ERRO[0004] enabling exporter for service dns failed: You must provide exactly one of DomainID or DomainName to authenticate by Username source="main.go:169" ERRO[0004] enabling exporter for service orchestration failed: You must provide exactly one of DomainID or DomainName to authenticate by Username source="main.go:169" ERRO[0004] enabling exporter for service placement failed: You must provide exactly one of DomainID or DomainName to authenticate by Username source="main.go:169" Я понимаю, что там написано, но не могу найти примеры касательно DomainID или DomainName
Третьей строкой, а не шестой.
Maksimus Ulibikus
Третьей строкой, а не шестой.
Господи, я совсем отупел. На 3-й строке auth. На ним чтоли указать project_domain_name: Default? Он 6-й строкой сейчас идёт
Maksimus Ulibikus
https://t.me/openstack_ru/60923
Получается identity_interface: internal над auth:?
Maksimus Ulibikus
1 clouds: 2 controller: 3 auth: 4 auth_url: "http://192.168.10.194:5000/v3" 5 password: 'qwerty' 6 project_domain_name: Default 7 project_name: service 8 user_domain_id: Default 9 username: admin 10 identity_interface: internal 11 identity_api_version: '3' 12 region_name: RegionOne 13 volume_api_version: '3'
Aleksey
user_domain_id: Default не верно, Default это имя, а default это id
Aleksey
ну вот ещё мой конфиг на всякий случай clouds: default: region_name: RegionOne identity_api_version: 3 identity_interface: internal auth: username: admin password: test project_name: admin project_domain_name: 'Default' user_domain_name: 'Default' auth_url: 'https://controller:5000/v3' verify: true
Jain
Этот Cloud.yml из Horizon можно выкачать чтобы не мучаться.
Я и твой кот
Он не в секции auth, а в секции controller должен быть.
Я и твой кот
Jain
API.
Я и твой кот
В каком разделе?
Нет уж, допилите свой конфиг сами.
J
Нет уж, допилите свой конфиг сами.
Нет уж, подскажи, токсичный ты дед!
greytiger
:)
Jain
greytiger
*ушёл за вентилятором и лопатой* Сейчас приду
Я и твой кот
🤩
Jain
Лол, виндовый snipping tool сам себя сфоткал
Vyacheslav
Скриншот из ножниц- что-то новое :)
Maksimus Ulibikus
Бля 🤣 Вот как должно быть у меня: clouds: openstack: auth: auth_url: http://controller:5000/v3/ username: "admin" project_id: 3b39e0078e634f129f34343bfab84318 project_name: "admin" user_domain_name: "Default" region_name: "RegionOne" interface: "public" identity_api_version: 3
Jain
Можете еще и password: "<pass>" туда дописать чтобы немучаться
Maksimus Ulibikus
Завелось ))) Ребята, спасибо вам огромное. Без вас бы не справился.
Илья | 😶☮️🐸
Завелось ))) Ребята, спасибо вам огромное. Без вас бы не справился.
ты поборол установку пароля для рута линуксового ?
Maksimus Ulibikus
Так. Я так понимаю дальше натягиваем дашборд графаны и на этом всё?
Илья | 😶☮️🐸
ну да
Я и твой кот
Илья | 😶☮️🐸
зачем они нужны, если они не смогут поднять экспортер ?
Я и твой кот
Я и твой кот
Илья | 😶☮️🐸
xD
Я и твой кот
Гифки подбирать, между прочим, тяжелее, чем конфиг писать.
Илья | 😶☮️🐸
тру
Jain
Senior GIF Search Engineer
Den
зачем они нужны, если они не смогут поднять экспортер ?
Опенстак поднят, теперь можно чиллить с сигаретой и тёлками. Смотреть, как все работает и никогда не ломается
Jain
угу а потом проснутся от алертов, что всё лежит
К этому времени уже обычно работу меняют
J
К этому времени уже обычно работу меняют
Дык всё так и идет у коллеги, похоже)
Maksimus Ulibikus
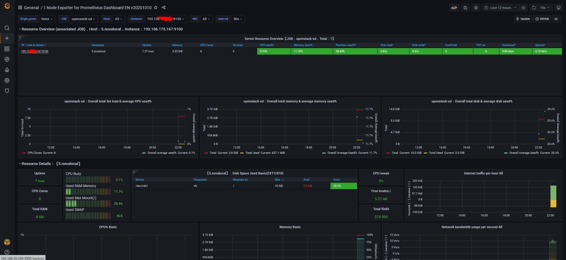
Коллеги. Не подскажете, чего это графана показывает только 1 инстанс, если запущены 6?
Илья | 😶☮️🐸
node exporter как бы для мониторинга одного сервера, а не кучи
Илья | 😶☮️🐸
тебе нужно установить node exporter на каждую ноду и внести её в таргет
Илья | 😶☮️🐸
ну и да, IP не замазал полностью
Maksimus Ulibikus
То есть получается на каждую nova ноду надо ставить node exporter и добавять его в prometheus?
Vyacheslav
Илья | 😶☮️🐸
Срочно запускаем nmap
пф, есть вещи покруче)
Maksimus Ulibikus
Срочно запускаем nmap
Как раз посмотрю как изменятся графики )
Илья | 😶☮️🐸
ща графиков не будет